Không chỉ giúp theo dõi, kiểm soát và phân tích tiêu thụ năng lượng theo thời gian thực, hệ thống SCADA của ATSCADA còn mang đến khả năng tối ưu chi phí vận hành một cách rõ rệt, góp phần nâng cao năng lực cạnh tranh cho doanh nghiệp trong kỷ nguyên số.
Tổng quan về hệ thống SCADA giám sát năng lượng
SCADA giám sát năng lượng là hệ thống tích hợp giữa phần cứng và phần mềm, cho phép thu thập dữ liệu tiêu thụ điện năng từ các thiết bị đo lường, sau đó truyền tải, lưu trữ và hiển thị trực quan trên giao diện máy tính/thiết bị di động.
Hệ thống SCADA giám sát năng lượng của ATSCADA được thiết kế dành riêng cho môi trường công nghiệp, đảm bảo độ chính xác cao, hoạt động ổn định và khả năng mở rộng linh hoạt theo nhu cầu của từng doanh nghiệp.

Thành phần hệ thống SCADA giám sát năng lượng ATSCADA
Hệ thống SCADA giám sát năng lượng ATSCADA được thiết kế theo cấu trúc phân tầng hiện đại, đảm bảo tính ổn định và khả năng mở rộng linh hoạt.
Tầng thiết bị tại hiện trường
Tầng thiết bị tại hiện trường bao gồm các thiết bị đo lường điện năng được lắp đặt tại các tủ điện tổng, tủ điện phân phối hoặc trực tiếp tại các máy móc sản xuất. Các thiết bị này có nhiệm vụ đo các thông số như điện áp (V), cường độ dòng điện (A), công suất (W), hệ số công suất, điện năng tiêu thụ (kWh),...
Tầng kết nối, truyền dẫn
Sử dụng các bộ chuyển đổi giao thức (Gateway), IoT Gateway, PLC để thu thập dữ liệu từ thiết bị đo qua chuẩn truyền thông RS485 (Modbus RTU) và chuyển đổi sang Modbus TCP/IP để truyền về máy chủ qua mạng LAN/WiFi/4G.
Tầng điều khiển, giám sát
Đây là "trung tâm điều khiển" của hệ thống - Phần mềm ATSCADA, giúp:
- Thu thập, lưu trữ dữ liệu vào cơ sở dữ liệu (MySQL, SQL,...)
- Xử lý dữ liệu, hiển thị dưới dạng biểu đồ và bảng biểu trực quan (HMI/Dashboard)
- Xuất báo cáo tự động theo ngày, tháng, năm
Hệ thống SCADA giám sát năng lượng của ATSCADA có những tính năng gì?
Giải pháp SCADA giám sát năng lượng của ATSCADA được tích hợp hàng loạt tính năng nổi bật:
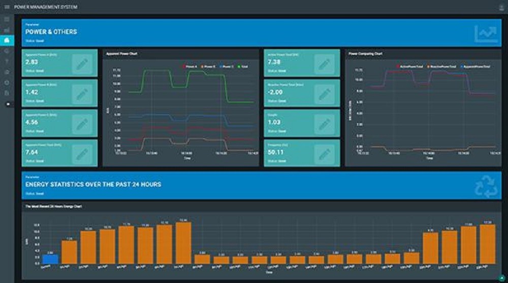
Giám sát năng lượng thời gian thực
Hệ thống cho phép theo dõi toàn bộ các thông số điện như điện áp, dòng điện, công suất tiêu thụ, hệ số công suất và điện năng tiêu thụ theo từng khu vực. Tất cả dữ liệu được hiển thị trực quan trên giao diện dashboard, giúp người vận hành nắm bắt tình hình chính xác.

Phân tích dữ liệu, báo cáo chi tiết
ATSCADA cung cấp các công cụ phân tích mạnh mẽ:
- Biểu đồ tiêu thụ theo giờ, ngày, tháng, năm
- So sánh mức tiêu thụ giữa các khu vực
- Xác định điểm bất thường trong sử dụng năng lượng
Từ đó, doanh nghiệp có thể đưa ra quyết định tối ưu hiệu quả hơn.
Cảnh báo tức thời, giảm thiểu rủi ro
Hệ thống được tích hợp chức năng cảnh báo khi tiêu thụ điện vượt ngưỡng, thiết bị/máy móc hoạt động bất thường và có nguy cơ quá tải/sự cố. Cảnh báo được gửi qua nhiều hình thức như tin nhắn SMS, email, ứng dụng di động,... giúp người vận hành xử lý kịp thời và tránh tổn thất.
Tích hợp linh hoạt với hệ thống hiện có
Hệ thống SCADA của ATSCADA có khả năng kết nối với nhiều thiết bị và hệ thống khác nhau như đồng hồ điện, cảm biến, PLC, hệ thống MES, ERP giúp doanh nghiệp tận dụng hạ tầng sẵn có mà không cần đầu tư lại từ đầu gây tốn kém chi phí.
Giao diện thân thiện, dễ sử dụng
Giao diện phần mềm được thiết kế trực quan, dễ thao tác, phù hợp với nhiều đối tượng sử dụng từ kỹ thuật viên đến quản lý cấp cao với phân quyền người dùng cụ thể.

Hệ thống SCADA giám sát năng lượng của ATSCADA không chỉ giúp doanh nghiệp kiểm soát tiêu thụ điện một cách toàn diện, mà còn mang lại hiệu quả rõ rệt trong việc tiết kiệm chi phí vận hành. Nếu doanh nghiệp của bạn đang tìm kiếm một giải pháp tối ưu, linh hoạt và hiệu quả, ATSCADA chính là đối tác đáng tin cậy để đồng hành trong hành trình chuyển đổi số và phát triển bền vững.
Thông tin liên hệ
Công ty Cổ Phần Giải Pháp Kỹ Thuật Ấn Tượng
Điện thoại: 028.3842.5001
Email: info@atpro.com.vn
Website: https://atscada.net/